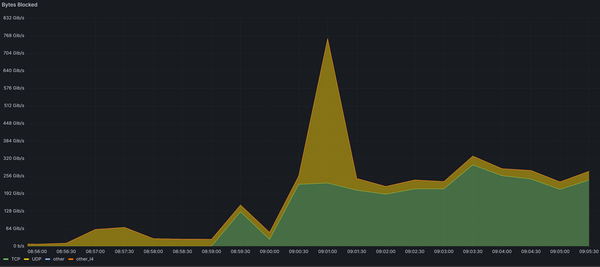
At Path Network, our mission is to protect our clients from cyber threats, no matter the size, the complexity, or how long they last. Recently, we demonstrated our capabilities when Interserver, a long-time customer, faced a significant DDoS attack. Here’s how we handled it.
Client Background: Interserver
Interserver has